Reservas
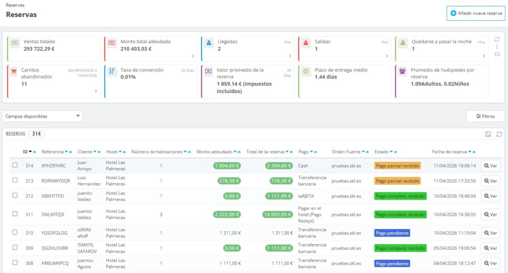
Al clicar en la pestaña de reservas se muestran indicadores clave de rendimiento y la relación de reservas que se ha recibido en los diversos hoteles del grupo.

Añadir una nueva reserva
Es un link al calendario gráfico y desde allí poder generar una nueva reserva. Para ello clicar con el ratón sobre la celda de habitación / fecha para marcar el inicio de la reserva y arrastrarlo el plazo de días deseado. Al hacerlo se inicia el proceso del alta de la reserva.
Indicadores clave de rendimiento
- Ventas totales : Este campo indica la totalidad de las ventas e ingresos generados en todas las reservas del grupo hotelero.
- Importe total adeudado : Este campo indica el importe total que falta por abonar en las reservas existentes.
- Llegadas: Número total de reservas que llegan hoy.
- Salidas: Número total de salidas para hoy.
- Quedarse a pasar la noche: Número total de estancias que se iniciaron con anterioridad a hoy y cuaya salida es posterior a hoy.
- Carritos abandonados : Número total de carritos abandonados en un período de tiempo determinado.
- Tasa de conversión: Porcentaje de visitas que se materializan en una reserva en un período de tiempo determinado.
- Valor medio de los pedidos: Valor medio total de los pedidos, incluido impuestos, en un período de tiempo determinado.
- Tiempo medio de reserva: Promedio de días entre el momento en que el huésped reserva su habitación y el momento en que llega al hotel.
- Promedio de huéspedes por reserva: Indica el número promedio de huéspedes por reserva.
Campos disponibles
Permite seleccionar la visibilidad de algunos campos en la relación de reservas.

Filtros
Los datos del pedido se pueden filtrar utilizando distintos filtros de búsqueda. Son los siguientes:
- ID: Identificador numérico de la reserva.
- Referencia: Identificador alfabético de la reserva.
- Cliente: El titular de la reserva.
- Hotel: Para filtrar por algún hotel concreto.
- Tipo de habitación.
- Inicio estancia y fin estancia: Desde fecha a fecha.
- Huéspedes: Número de huéspedes de la reserva.
- Número de habitaciones: Se refiere a poder filtrar por el número de habitaciones incluidas en la misma reserva.
- Periodo de estancia: Se puede filtrar los pedidos en función del número de días de estancia de la reserva.
- Monto adeudado: Para revisar las reservas que no se han liquidado.
- Moneda de la reserva.
- Total de la reserva: Para filtrar las reservas según el importe total de los mismos.
- Pago: filtro según la forma de pago.
- Origen del la reserva: Se refiere a la vía desde donde llega la reserva. Puede ser un canal de reservas concreto o el canal propio del hotel, esto es, motor de reservas o backoffice.
- Estado: Se refiere al estado de la reserva que normalmente será pago completo recibido, pago parcial recibido, pago pendiente, cancelado o reembolsado.
- Fecha de la reserva.
- Estado de la habitación: Para filtrar según esté la reserva asignada, con entrada realizada o con salida realizada.
Detalles del pedido
Para ver los detalles de cualquier pedido, haga clic en la opción «Ver» o simplemente clique sobre cualquier dato del registro.
Los datos de la reserva se presentan en varias secciones. Son las siguientes:
1) Números principales.
- Fecha de la reserva.
- Importe total de la reserva.
- Total pagado.
- Total adeudado. Es la diferencia de los 2 números anteriores.
- Origen de la reserva. Canal desde donde llegó la reserva.
- Mensajes.
- Total de habitaciones. Número de habitaciones incluidas en la reserva.
- Forma de pago.
2) Estado habitaciones.
Indica la habitación, la estancia y la fecha de entrada real y la salida real.
3) Cliente
Se indican los datos principales del titular de la reserva y notas privadas de uso interno. Entre otros, email y teléfono. Clicando en ver detalles del cliente se pueden modificar datos del registro del cliente, consulta del histórico de reservas y mensajes, notas privadas , etc.
4) Dirección del cliente.
Datos de cabecera a efectos del presupuesto.
5) Estado de la reserva
Para indicar los diversos estados de la reserva hasta el estado normal de reserva abonada y otros menos ordinarios como reserva cancelada y reembolsada.
En cualquiera de los estado se puede generar el presupuesto.
6) Pagos.
Se presentan las diversas acciones de pagos realizados. Y para añadir pagos parciales de forma manual clicar en “Agregar nuevo pago”.
7) Reembolsos.
Cuando procede un reembolso se indica la fecha del reembolso, el valor reembolsado y el motivo.
8) Detalles de la reserva.
Se presenta el detalle de los importes de la reserva y permite hacer modificaciones en importe, ocupación, estancia, servicios, … e incluso permite eliminar la habitación.
Se presenta esta información por habitación, en caso de que la reserva conste de más de una habitación.
Para añadir una habitación a la reserva clicar en el botón correspondiente. Seleccionar el tipo de habitación, fechas de la estancia, ocupación e importe de la habitación.
9) Mensajes.
Para comunicarse con los huéspedes mediante mensajes seleccione un mensaje estándar o escriba el contenido del mensaje y elija si desea mostrar al cliente o no.
10) Vales de descuento.
En esta sección aparecerán los vales de descuento que se aplican en la reserva.
11) Resumen del pedido.
Se presentan las bases imponibles en concepto de habitaciones, servicios y tasa turística y además total impuesto y total importe.